
ISM Command is your all-in-one supplier management platform designed for small and mid-sized businesses.
From onboarding and assessments to Part Quality tracking, scorecards, corrective actions, logistics, and supplier development, everything you need to manage supplier performance lives in one place.

Built for automotive, aerospace, and defense suppliers, ISM Command helps you streamline operations, improve compliance, and build stronger supplier relationships—without enterprise-level complexity or cost.

Managing supplier relationships often feels like juggling spreadsheets, email threads, and disconnected tools. Supplier assessments are inconsistent, PPAP tracking is manual, SCARs slip through the cracks, and supplier development plans are rarely followed through.
Without a clear system, you risk:
- Missed deadlines and late deliveries
- Rising defect rates and repeat quality issues
- Audit findings due to incomplete supplier records
- Lost opportunities with customers demanding proof of robust supplier management
ISM Command changes that.
ISM Command features 9 Core Modules for Supplier and Part Tracking, Supplier Assessments, Part Qualification, Scorecards, Corrective Actions, Development, Logistics and an AI Analysis feature which allows you to get insights into your supply base's performance.

Manage all supplier and part master data in one place.
Link suppliers to their certifications, commodities, and performance history, while tracking parts across programs, PPAPs, SCARs, and logistics records.
ISM Command ensures every module is connected back to your supplier and part records for full traceability.
Easily qualify, audit, and monitor suppliers with consistent, standards-based assessments.
ISM Command helps you score supplier readiness, compliance, and performance against ISO 9001, IATF 16949, and CQI-19 best practices.
Track results over time and identify risks before they impact your supply chain.

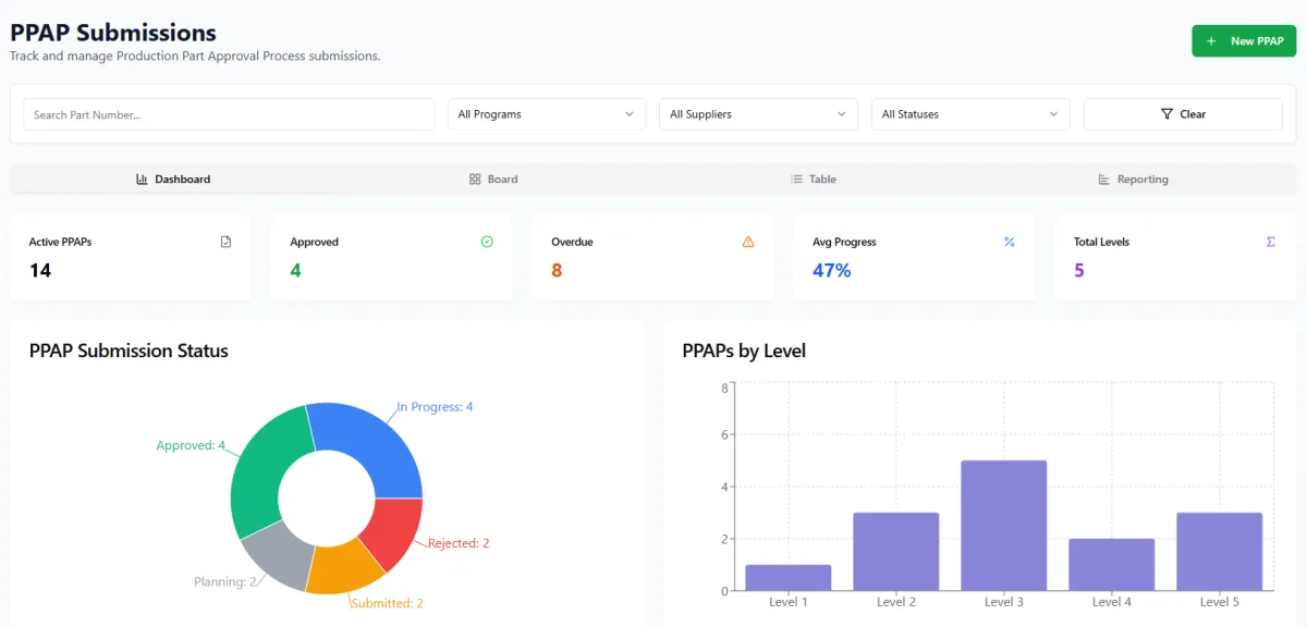
Streamline the Part Qualification Process, i.e. Production Part Approval Process (PPAP) with a built-in tracker that covers all 5 PPAP levels and the 18 AIAG-required elements.
Monitor submission progress by supplier, part, or program, and visualize approval status in one clean dashboard.
No more manual spreadsheets or missed deliverables.

Automatically generate supplier scorecards using key metrics like On-Time Delivery (OTD %), Parts Per Million (PPM), SCAR closure rates, responsiveness, and assessment results.
Share scorecards directly with suppliers for transparency, alignment, and stronger partnerships.

Log, assign, and manage Supplier Corrective Action Requests (SCARs) with full 8D workflows.
ISM Command ensures containment, root cause analysis, permanent corrective actions, and recurrence prevention are all tracked and verified.
Stay aligned with QMS requirements while reducing repeat issues.

Give Material Planners the tools to track shipments, delivery promises, shortages, and delays by supplier and part.
Delivery data automatically updates supplier scorecards and can trigger SCARs or development actions for repeated issues.
Maintain a clear view of supply continuity across programs.

Let AI help you stay compliant.
QMS Command’s AI Compliance Review scans your documents and processes against ISO 9001 and customer standards, flagging gaps before they become findings.
Save time, reduce risk, and walk into every audit with confidence.


Automate supplier onboarding, PPAP tracking, and performance scorecards.
ISM Command replaces spreadsheets and email chases with one connected system—freeing up your quality and purchasing teams to focus on results, not data entry.

Track quality issues, SCARs, and delivery performance in real time.
Identify trends before they become disruptions and prove compliance during audits without scrambling for evidence.

When your suppliers see consistent communication, scorecards, and feedback, they respond with better performance.
ISM Command helps you create accountability and trust across your entire supply chain.

Whether managing 10 or 200 suppliers, ISM Command grows with you—keeping your processes consistent, efficient, and ready for customer demands.

Use built-in analytics and AI insights to measure performance and set development goals.
Turn your supplier data into actionable intelligence that boosts reliability and competitiveness.

Get 7 days of hands-on access to explore how automation, analytics, and AI can simplify your supplier relationships and compliance processes.
Experience how seamless supplier management can be.
With ISM Command, you’ll move beyond static spreadsheets and disconnected systems into a unified dashboard and system that gives you full control of your supply base.
You’ll see how ISM Command can help you:
Streamline PPAP submissions and approvals
Monitor supplier performance and delivery in real time
Automate SCAR tracking and follow-ups
Reduce the time and cost of managing quality incidents
👇Ready to see it in action?👇
Choose the plan that fits your compliance journey. Whether you’re just starting to build a quality system or managing enterprise-level audits, QMS Command gives you the tools to stay audit-ready, manage CAPAs, and track KPIs in one place. Our flexible options scale with your business so you can take command of compliance with confidence.
⚙️ $6,000 One-Time Setup
💲 $600/month + extra usage fees*
⚙️ $50/mo per additional user >10
Includes:
- Full system setup & onboarding (4-Hours)
- Up to 10 users included ($50 / extra user)
- Select from 4 ISM Command Modules
- 1-Hour Monthly Service Review (included)
Extra Support: $120/hr (after included review)
App Customization: No additional customization offered with this package.
⚙️ $12,000 One-Time Setup
💲 $1200/month + usage fees*
⚙️ $30/additional user >30
Includes:
- Full system setup & onboarding (6-Hours)
- Up to 30 users included ($30 / extra user)
- All ISM Command Modules
- (2) 1-Hour Monthly Service Review (included)
Extra Support: $100/hr (after included review)
App Customization: Customization is available, up to 10 application enhancements per month. ($100/implemented enhancement)
⚙️ $20,000 One-Time Setup
💲 $3000/month + usage fees*
⚙️ $20/additional user >100
Includes:
- Full system setup & onboarding (8-Hours)
- Up to 100 users included ($20 / extra user)
- All ISM Command Modules
- 1-Hour Weekly Service Reviews (included)
Extra Support: $80/hr (after included review)
App Customization: Customization is available, up to 30 application enhancements per month. ($100/implemented enhancement)
*USAGE FEES: Note that some integrations and functions of the system incur additional usage costs. The monthly fee typically covers normal usage, however additional fees above the standard fee will be charged if exceeding the monthly incurred usage.
APP Customization: Note that it is possible to enhance and add additional features to your application. Any customizations will be charged the hourly extra support rate for development and $100 per implemented enhancement.
ISM Command is an integrated Supplier Management system that helps you organize, track, and improve supplier performance across quality, delivery, and compliance metrics.
QMS Command manages internal quality systems and compliance. ISM Command focuses on external supplier relationships—covering sourcing, PPAPs, SCARs, and scorecards.
Yes—ISM Command was designed with small businesses in mind. Our Basic plan starts with a one-time setup fee of $6,000 and a monthly subscription of $600 (covering up to 10 users). Unlike enterprise systems that cost six figures and require dedicated IT staff, ISM Command delivers the essential tools at a price point that makes sense for growing manufacturers.
Absolutely. Every plan includes full setup and onboarding to ensure your system is tailored to your business from day one.
Basic Plan includes 4 hours of onboarding and 1 monthly service review.
Advanced Plan includes 6 hours of onboarding and two monthly reviews.
Enterprise Plan includes 8 hours of onboarding plus weekly reviews.
Our team ensures you’re not left figuring things out—we guide you through implementation and provide ongoing touchpoints so your system stays aligned with your needs. Additional support is available at the packaged service rate.
Yes, customization is available depending on your plan.
Basic Plan: No customizations included beyond the initial setup.
Advanced Plan: Up to 10 enhancements per month are available at $100 per implemented enhancement.
Enterprise Plan: Up to 30 enhancements per month at the same $100 rate.
This means you can evolve ISM Command with your business, adding new workflows, integrations, or reports as you grow.
** Note that development costs also apply based on the selected tier.
You’ll get temporary access to our live Demo system. The Demo system is populated with Test Data, allowing you to explore supplier dashboards, analytics, and other features firsthand. After the trial, you can decide if ISM Command is right for your organization or not.
Get started by booking a Demo Call with us. We'll get you setup with a 7-Day Trial, and start discussing possible options which will work best for your company and situation.
When you decide to Integrate ISM Command into your Organization, we will create your environment, built off of our Template Application. That environment will be solely yours to use, no other companies will have access outside of Competitive Ops.
Competitive Ops will have access to the environment for support, customization and in order to assist with future growth.
We will then help you import Suppliers, Parts, provide user access and data so you can get up and running in no time.
We will work with your team to schedule on-going check-in's to ensure the application and software are working as intended.

© Copyright 2026. Competitive Operations. All rights reserved.